
![]()
![]()
![]()
![]()
![]()
![]()
![]()

Spleeps는 프로그래머를위한 MMO 전략 게임입니다. 핵심 목표는 식민지를 확장하고, 자원을 모으고, 다른 플레이어와 싸우는 것입니다. 장치를 제어하려면 AI를 JavaScript로 코딩합니다. 이사, 광업, 건축, 싸움 및 거래의 모든 것은 전적으로 코드에 의해 주도됩니다. Speeps는 MMO이기 때문에 24/7을 실행하는 단일 서버에서 발생하며 다른 모든 플레이어와 크리프 군대가 채워집니다. 로그 오프하면 인구는 설정 한 작업으로 계속 윙윙 거립니다. Spleeps는 다른 사람들과 함께 프로그래밍 능력을 유지하여 작업을 완료하는 가장 효율적인 방법을 생각하거나 적을 물리 칠 수있는 새로운 방법을 상상할 수있는 사람을 확인합니다.
과잉은 공개 서버에서 실행되는 개인 코드베이스입니다. AI의 구조는 Starcraft의 Zerg의 떼 지능 주위에 느슨하게 테마입니다. 대 군주는 각 식민지 내에서 크리프 행동을 조정하고 식민지 감독관은 자극에 적응하도록 지시를합니다. 마지막으로, Assimilator를 통해 과거를 수행하는 모든 플레이어는 집단적 Hivemind 역할을 수행하여 크리프와 리소스를 공유하고 모든 플레이어가 공유하는 모든 지침의 마스터 원장에 공동으로 응답 할 수 있습니다.
AI는 수동 또는 반자동 모드에서도 실행될 수 있지만 AI는 완전히 자동화됩니다. 최신 릴리스는 상자에서 바로 작동해야합니다. 그러나 무언가가 깨진 것을 발견하면 문제를 제출하면 문제를 해결하려고 노력할 것입니다.
스크린 스크린을 처음 접한다면, 나는 자신의 AI를 작성하는 것이 좋습니다. 게임의 대부분의 재미는 자신의 봇을 프로그래밍하고 작은 개미 농장 달리기를 보는 것입니다! 그러나 코드베이스를 읽을 수 있고 잘 문서화하려고 했으므로 AI를 쓸 때 프로젝트를 자유롭게 포크하거나 영감으로 사용하십시오.
여전히 공개 서버에서 과잉을 사용하고 싶다면 괜찮습니다. 이미 많은 사람들 이이 일을하고 있습니다. 그러나 이와 같은 성숙한 AI를 사용하면 다른 새로운 플레이어보다 큰 이점을 얻을 수 있으므로 다른 사람의 재미를 망치는 길을 벗어나지 마십시오. 앞으로 나는 초보자 플레이어가 과도한 봇으로 과도한 공격을 거부 할 수있는 방법을 구현할 것입니다 (갈등을 시작하지 않고 방해가되지 않는 한).
수정없이 오버 능력을 실행하려면 최신 릴리스에 첨부 된 컴파일 된 main.js 파일을 스크립트에 복사 할 수 있습니다. 과잉은 기본적으로 완전히 자동화되지만 다양한 수준의 자율성으로 실행할 수 있습니다. 봇을 구성하고 작동하는 방법에 대해서는 Overmind Wiki를 참조하십시오.
전체 코드베이스를 설치하려면 저장소를 다운로드하거나 복제하십시오. (최신 초과 릴리스는 항상 안정적이어야하지만 최신 커밋에는 불안정한 기능이 포함될 수 있습니다.) Overmind 루트 디렉토리로 이동하여 npm install 실행하십시오. CodeBase를 컴파일하고 배포하려면 screeps.json 파일을 작성한 다음 다음 작업 중 하나를 수행하십시오.
npm run push-mainnpm run push-pservernpm run compile Overmind는 rollup 사용하여 컴파일 된 TypeScript를 단일 main.js 파일로 번들로 묶습니다. Codebase에는 내부 유효성 검사를위한 체크섬을 계산하는 기능이 포함되어 있습니다. 전 세계적으로 다른 버전의 rollup 설치된 경우 다른 체크섬이 계산되고 일부 기능이 비활성화 될 수 있습니다. node_modules 에있는 rollup 의 로컬 설치가 사용되었는지 확인하십시오.
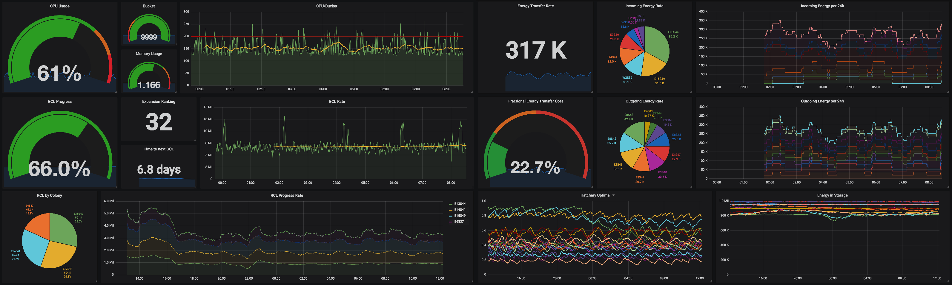
오버용에는 자세한 작동 통계를 추적하는 Grafana 대시 보드 (아래 표시)가 포함되어 있습니다. 대시 보드를 설정하려면 :
$User 사용자 이름으로 변경하십시오.
AI 디자인의 일부에 대한 심층적 인 설명은 과잉 위키를 확인하십시오. (고해상도 버전을 보려면 아래 다이어그램을 클릭하십시오.)